Private App Analytics
This page shows the traffic and access to private applications that have their access controlled through the ZTNA tunnel and access control services.
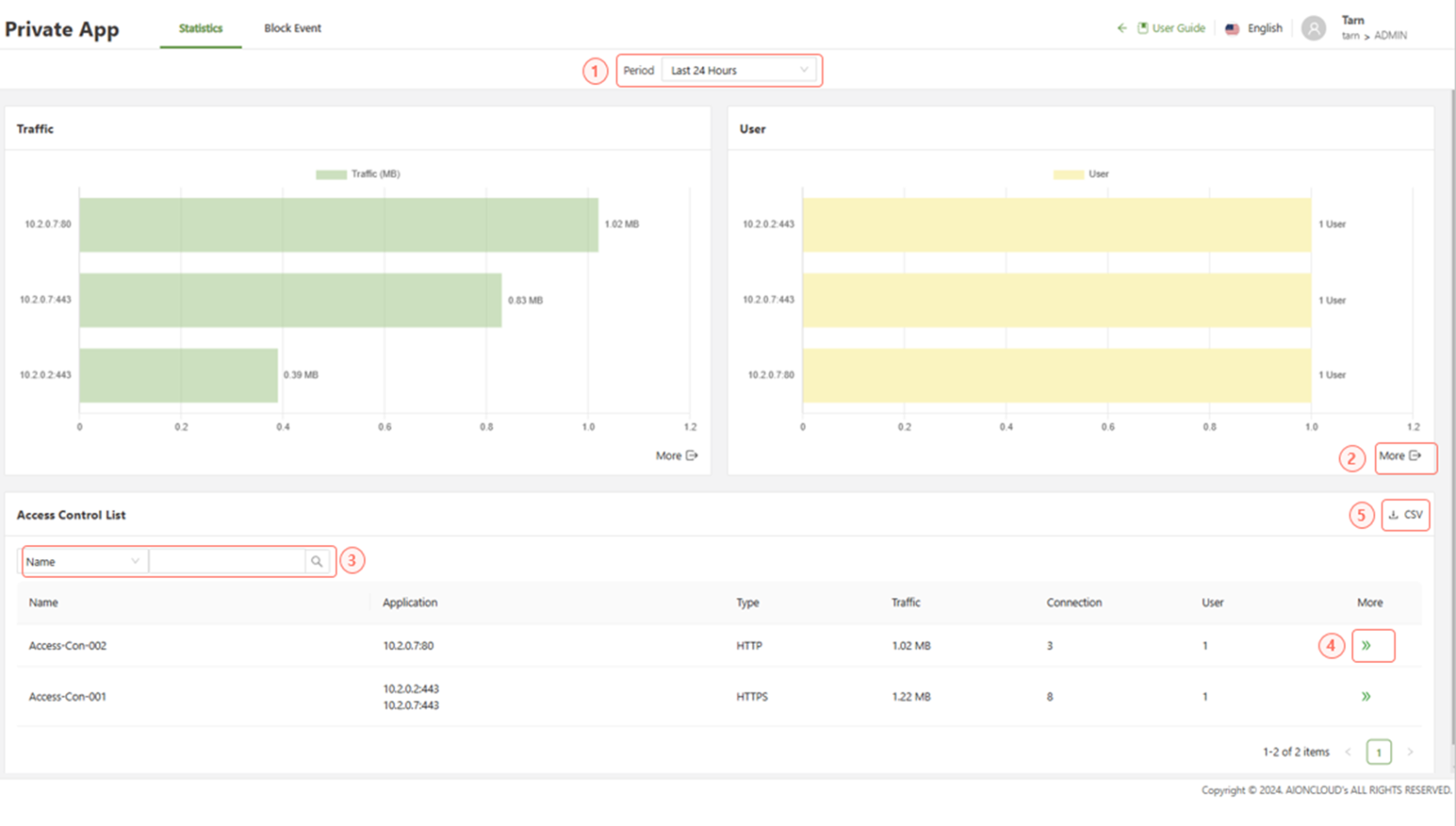
Statistics

- Period: Filter the display based on the selected period of time.
- More: Shows a full view of all applications in the graph.
- Search: Filter based on the specified fields.
- CSV: Download the list of files in a CSV format
- >>More: Displays further information regarding the access control rule and the applications in which it applies to.
Individual Access Control Statistics
This page provides furth information regarding a specific access control policy, its type and infographics regarding the traffic, connections and specific applications that it affects.
Access Control Statistics > Traffic
This tab shows the traffic and connections that have been monitored through the specified access control.

Access Control Statistics > Private App
This tab shows a list of applications affected by the access control rule and a breakdown of the traffic and connections for the application.

Block Event
The block event page shows a variety of graphs displaying the top 10 block event count broken into the two main groups, Application and User.
